意昂体育4 -〈意昂4登录即享,美好时光〉

意昂4自动化

意昂4专注过程自动化解决方案MEACON

意昂4服务热线
意昂4产品系列,100多种型号
您的位置: 首页 > 浊度仪 >
  • 6000轴承

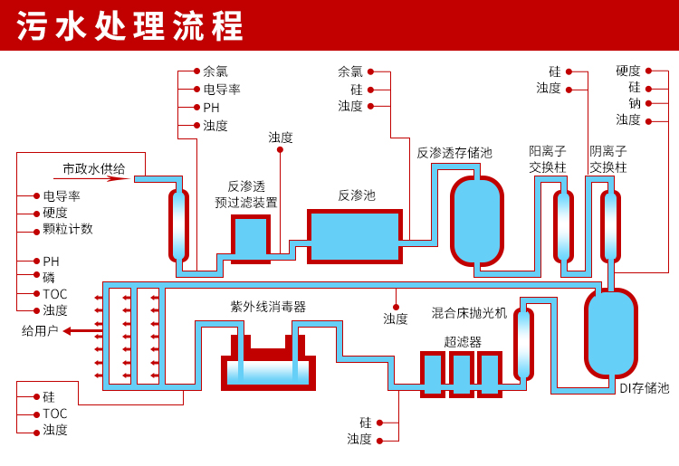
MIK-PTU100在线浊度仪/量程0.01-4000NTU可选 污水处理/脱硫

品牌:意昂4
应用:广泛应用于诸多领域,从工业到日常生活中
防护等级:IP65
产品认证:国家双软认证
咨询热线

 产品·参数
   Product parameter
浊度仪
  产品描述 Product Description

  MIK-PTU100在线浊度分析仪内置微处理器,适用于于污水厂、自来水厂、水站、地表水、工业等领域浊度监测,例如:污水厂沉淀池、曝气池、氧化沟、提升泵站的浊度测量。本浊度/污泥浓度控制器是一款智能在线化学分析仪器,广泛应用于火电、化工化肥、冶金、环保、制药、生化、食品和自来水等各个行业。
  MIK-PTU100浊度/污泥浓度传感器的原理基于组合红外吸收散射光线法,应用国际浊度测定标准ISO7027方法可以连续并精确地测定浊度或污泥浓度。
 













 

热品推荐 / Hot product

流量计

流量计系列:广泛应用于石油化工、钢铁冶金、给水排水、水利灌溉、水处理、污水处理站(环保污水控制、化工污水、电镀污水)、造纸(纸浆)、泥浆、医药、食品等工农业的生产公司过程流量测量和控制。
液位计

液位计

液位计系列:液位计利用发射超声波经物位或液位,反射后所需要的时间来计算距离。
PH计

PH计

PH计系列:广泛应用于火电、化工化肥、冶金、环保、制药、生化、食品和自来水等溶液中PH值或ORP值和温度的连续监测。
压力变送器

压力变送器

压力系列:广泛应用于过程控制、航空、航天、汽车、医疗设备、HVAC等行业的液体、气体的测量与控制。

全国服务热线